LU4-75 螺杆式空压机皮带传动
-
- 型号:LU4-75
- 品牌:伟德官网bv(liutech)
- 价格:面议
- 功率:4KW-75KW
- 排气压力:
- 容积流量:
- 传动方式:
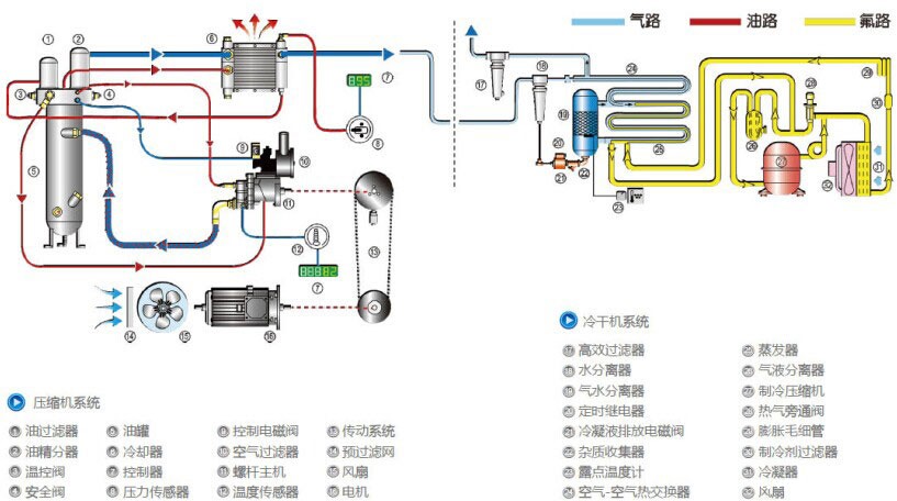
产品简介
工作原理

产品特点
卓越的整机性能设计、生产以及管理均归属于亚洲体育伟德app最新版本下载·科普柯集团,关键部件由集团全球统一提供。环保对机器内部气流进行精确分析,合理使用消声板。在总装过程中对每个零部件的装配进行控制,确保运行时的低噪音。即使将机器安放在工作场地或办公室附近,对人体也不会造成不适。LIUTECH产品的开发必须是对环境的影响尽可能的小,所以我们在生产的时候放弃使用对环境有影响的材料,例如含镉和石棉的材料,且绝对不使用对臭氧层有破坏作用的氟利昂物质。维护方便合理布局,人性化设计,成熟机型。无论例行维护或者故障维修,均可轻松驾驭。配置亚洲体育伟德app最新版本下载·科普柯原装高效螺杆主机,比市场同类产品节能5%以上。智能电子控制器自动控制加载/卸荷运行。当达到机器设定的额定压力后,压缩机卸荷运行;当系统压力低于设定值时机器立即自动加载。可根据实际用气量,在卸荷后智能选择自动停机时间,确定重启方案,以节省能源,同时:1)保护电机2)延长整机的使用寿命3)布局合理,冷却气流顺畅